
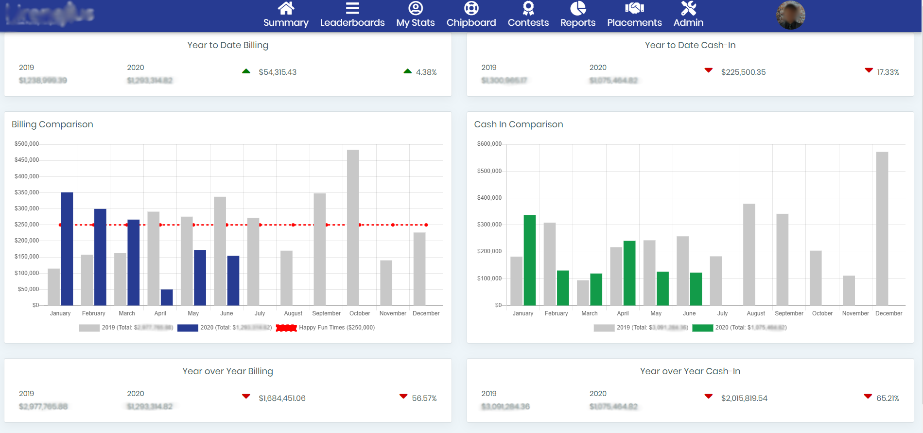
The Summary provides a year-over-year snapshot of the organization as a whole. On the left side of the page it will display the YOY billing comparison and on the right it will display the YOY cash in comparison. The top section shows how the organization is performing year-to-date and the bottom section shows how the firm is performing compared to the previous year as a whole.
The red line on the Billing Comparison chart displays the monthly billing goal for the firm set by the administrator. This can be turned off if desired.